-
蒸吨(t/h):
其他
-
结构形式:
卧式
-
出口压力:
其他
-
传热介质:
导热油
-
适用范围:
其他
丹东蓝天环保锅炉制造有限公司,国家B级锅炉制造企业。辽宁省重合同守信用单位,丹东名牌产品,辽宁省环保锅炉定点生产企业。企业通过ISO9001:2000国际质量体系认证。产品荣获第四届国家技术发明奖一等奖。是集研发、制造和零部件生产为一体实力雄厚的大型高新技术企业。
公司创建于1999年。占地面积12800㎡,厂房面积12000㎡。公司地处中国最大的边境城市丹东鸭绿江畔国家级著名风景区凤凰山下。航空、铁路、公路、水路交通运输十分便利。
卓越的产品优良的性能:
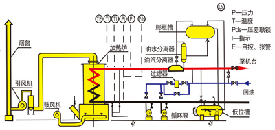
导热油锅炉是以煤、油、气为燃料,导热油为介质利用热油泵强制循环,将高温热油送到用热设备后继而返回炉内重新加热的直流式特种锅炉。1、节能效果显著,闭路循环热损失小,热效率高,与蒸气锅炉相比可节能30%-50%。
2、能在较低压力(≤1.0MPa)下获得较高的温度(150℃-340℃)。
3、具有完备的运行控制安全监测装置,可进行稳定的加热和精确的温度控制。
4、节电、节油、节水、节约耗费,3-6个月收回投资。

注意:1、根据用户需求,可设计制造2.5MPa及以下非标准参数系列的导热油锅炉。
2、样本内各种参数说明仅供参考,更改时,不另行通知。







